Process Control
PPDS offers process control to new and existing systems from our in-house process control division.
Designing bespoke control systems to meet customer requirements, and with an emphasis on process efficiency and optimisation, our control solutions allow you to get the most out of your process at a time of escalating energy costs.
A few additional features we have included for customers include:
- Automatic Production Scheduling
- Parameter/Recipe Storage
- Remote Monitoring and SMS Notifications
- Maintenance Scheduling
- Energy Efficiency Meters
Process control enquiries can be made direct to Geoff Fensom at GeoffFensom@powder-processing.co.uk
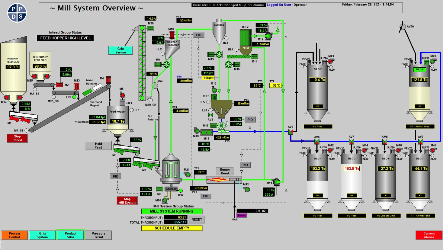
A couple of examples of HMI and SCADA based control systems provided by PPDS are shown below:




